油污泥熱洗撬裝處理系統
近年來,隨著國家環保法規要求的提高,環保執法力度不斷加大,生產過程中所產生固體廢棄物的污染控制與資源化利用已成為石油行業面臨的重大難題。油泥已被列入《國家危險廢物名錄》中的廢礦物油(HW08類)中,同時相關法律如《國家清潔生產促進法》和《固體廢物環境污染防治法》也要求必須對油泥進行無害化處理。
西安科迅(KOSUN)緊跟國家政策,大力發展綠色環保型污泥處理與土壤修復設備,將振動分離技術、離心分離技術與流體力學結合起來,解決廢棄物環保處理過程中的固液兩相分離問題,通過后續處理功能,減少污染物排放,回收可利用資源并達到當地政府排放標準和環保要求。
功能詳情 應用領域
近年來,隨著國家環保法規要求的提高,環保執法力度不斷加大,生產過程中所產生固體廢棄物的污染控制與資源化利用已成為石油行業面臨的重大難題。油泥已被列入《國家危險廢物名錄》中的廢礦物油(HW08類)中,同時相關法律如《國家清潔生產促進法》和《固體廢物環境污染防治法》也要求必須對油泥進行無害化處理。
西安科迅(KOSUN)緊跟國家政策,大力發展綠色環保型污泥處理與土壤修復設備,將振動分離技術、離心分離技術與流體力學結合起來,解決廢棄物環保處理過程中的固液兩相分離問題,通過后續處理功能,減少污染物排放,回收可利用資源并達到當地政府排放標準和環保要求。

油污泥熱洗撬裝處理系統
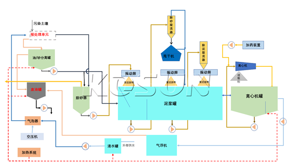
油污泥熱洗撬裝處理系統用途
西安科迅(KOSUN)生產的大型油污泥熱洗撬裝處理系統主要由預處理模塊,油砂分離模塊,篩分模塊,油水分離等模塊組成,目的是為了解決在鉆井過程中產生的廢油泥處理,系統處理量為30t/h,處理后固相含油率可以達到<3%,油污泥熱洗撬裝處理系統處理效果好,能夠對廢油泥進行有效處理,減少固體廢棄物的處理成本,達到無害化資源化處置效果,其中值得一提的是,本套系統中的水是循環使用,因此整個系統消耗水量少,環保安全,不存在二次污染。

應用范圍:
油田聯合站罐底污油泥、油田聯合站老化油泥、油田落地油泥、油田工業污油泥垃圾坑復雜混合型污油泥、油田聯合站自然沉降脫水中間泥沙隔離層、油田水處理時產生的含油浮渣、油田鉆井油基巖屑脫油處、遠洋運輸油輪艙底污油泥、輪船燃料油、潤滑油經過分離機排出的含油泥渣、油化工廠含油污泥處理、廢機械潤滑油和乳化油處理、其它含礦物油泥沙處理、煤化工提存煤焦油



下載產品手冊


